Monitoring
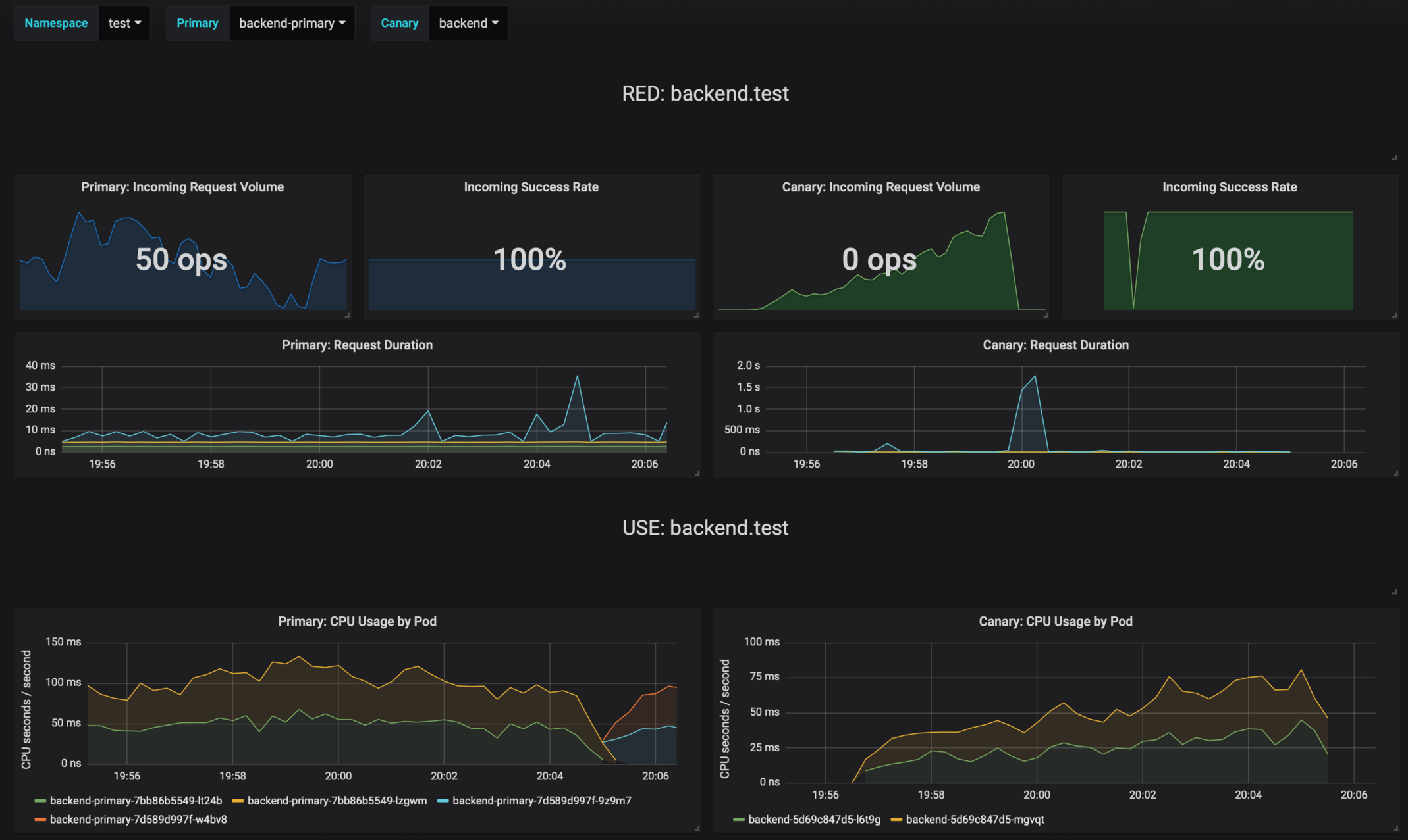
Grafana
helm upgrade -i flagger-grafana flagger/grafana \
--set url=http://prometheus:9090
Logging
Event Webhook
Metrics
Last updated
Was this helpful?
helm upgrade -i flagger-grafana flagger/grafana \
--set url=http://prometheus:9090
Last updated
Was this helpful?
Was this helpful?
kubectl -n istio-system logs deployment/flagger --tail=100 | jq .msg
Starting canary deployment for podinfo.test
Advance podinfo.test canary weight 5
Advance podinfo.test canary weight 10
Advance podinfo.test canary weight 15
Advance podinfo.test canary weight 20
Advance podinfo.test canary weight 25
Advance podinfo.test canary weight 30
Advance podinfo.test canary weight 35
Halt podinfo.test advancement success rate 98.69% < 99%
Advance podinfo.test canary weight 40
Halt podinfo.test advancement request duration 1.515s > 500ms
Advance podinfo.test canary weight 45
Advance podinfo.test canary weight 50
Copying podinfo.test template spec to podinfo-primary.test
Halt podinfo-primary.test advancement waiting for rollout to finish: 1 old replicas are pending termination
Scaling down podinfo.test
Promotion completed! podinfo.testhelm upgrade -i flagger flagger/flagger \
--set eventWebhook=https://example.com/flagger-canary-event-webhook{
"name": "string (canary name)",
"namespace": "string (canary namespace)",
"phase": "string (canary phase)",
"metadata": {
"eventMessage": "string (canary event message)",
"eventType": "string (canary event type)",
"timestamp": "string (unix timestamp ms)"
}
}{
"name": "podinfo",
"namespace": "default",
"phase": "Progressing",
"metadata": {
"eventMessage": "New revision detected! Scaling up podinfo.default",
"eventType": "Normal",
"timestamp": "1578607635167"
}
} analysis:
webhooks:
- name: "send to Slack"
type: event
url: http://event-recevier.notifications/slack# Flagger version and mesh provider gauge
flagger_info{version="0.10.0", mesh_provider="istio"} 1
# Canaries total gauge
flagger_canary_total{namespace="test"} 1
# Canary promotion last known status gauge
# 0 - running, 1 - successful, 2 - failed
flagger_canary_status{name="podinfo" namespace="test"} 1
# Canary traffic weight gauge
flagger_canary_weight{workload="podinfo-primary" namespace="test"} 95
flagger_canary_weight{workload="podinfo" namespace="test"} 5
# Seconds spent performing canary analysis histogram
flagger_canary_duration_seconds_bucket{name="podinfo",namespace="test",le="10"} 6
flagger_canary_duration_seconds_bucket{name="podinfo",namespace="test",le="+Inf"} 6
flagger_canary_duration_seconds_sum{name="podinfo",namespace="test"} 17.3561329
flagger_canary_duration_seconds_count{name="podinfo",namespace="test"} 6
# Last canary metric analysis result per different metrics
flagger_canary_metric_analysis{metric="podinfo-http-successful-rate",name="podinfo",namespace="test"} 1
flagger_canary_metric_analysis{metric="podinfo-custom-metric",name="podinfo",namespace="test"} 0.918223108974359
# Canary successes total counter
flagger_canary_successes_total{name="podinfo",namespace="test",deployment_strategy="canary",analysis_status="completed"} 5
# Canary failures total counter
flagger_canary_failures_total{name="podinfo",namespace="test",deployment_strategy="canary",analysis_status="completed"} 1